UI Screenshots¶
Screenshots of all MoE Sovereign web interfaces. Generated automatically via Playwright.
Admin UI¶
Login¶

Dashboard — Full Overview (with Advanced Pipeline Settings)¶
Full-page screenshot of the Admin UI dashboard including all configuration sections: server tiles, model routing, SMTP, OIDC, CORS, and the expanded Advanced Pipeline Settings block. All sensitive fields (URLs, credentials, API keys, server names) are privacy-blurred.

Live Monitoring¶
Full-page screenshot of the monitoring view showing per-node GPU utilisation, inference throughput, memory occupancy, and the gap-healer slot counters. Server tiles wait for the background health-check to complete before capture.

Dashboard — System Configuration¶

Users & Roles¶

Expert Templates¶

Claude Code Profiles¶

Inference Servers¶

System Monitoring (legacy)¶

Live Monitoring — Process History¶

MCP Precision Tools¶

Skills¶

Tool Evaluation Log¶

Grafana Dashboards¶
MoE System Overview¶

LLM & Expert Usage¶

Knowledge Base Health¶

Infrastructure & Resources¶

User Metrics¶

Dashboard List¶

Prometheus¶
Query Interface¶

Scrape Targets¶

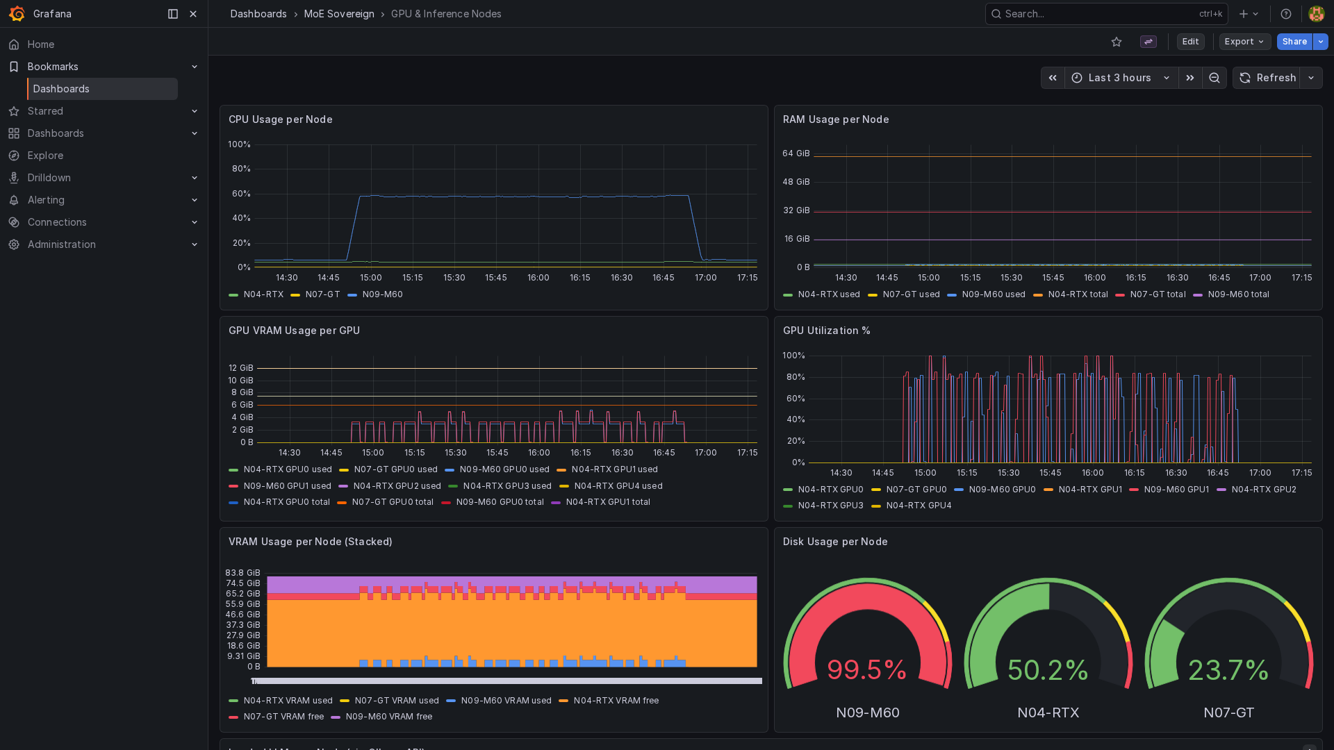
Grafana — GPU & Inference Nodes¶
Real-time GPU utilisation, VRAM occupancy, and per-model inference throughput across all heterogeneous nodes (RTX 4090, Tesla M60, Tesla M10, GT 1060). Captured in kiosk mode.

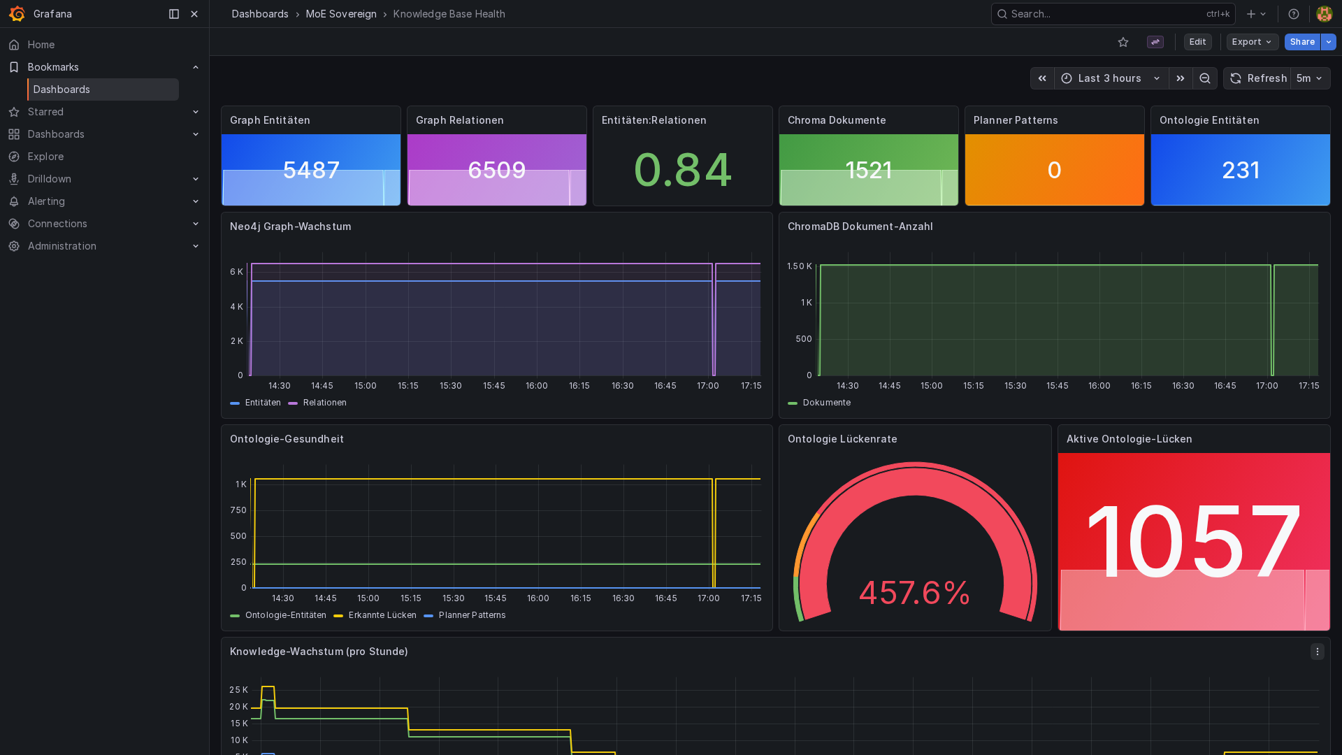
Grafana — Knowledge Base Health¶
Neo4j entity count, relation count, gap-queue depth (moe:ontology_gaps ZCARD),
and per-template healing throughput over the last 24 hours.

Dozzle — Log Viewer¶
Container log aggregation across all MoE Sovereign services, accessible without SSH access. Useful for real-time debugging during ontology gap healing runs.

Neo4j — Knowledge Graph (500+ Entities)¶
Neo4j Browser showing a 500-entity subgraph excerpt: entities (Framework, Concept, Protocol, Tool) and their typed relations (IS_A, USES, IMPLEMENTS, PART_OF). The graph is the product of autonomous healing over multiple sessions.

MkDocs Documentation¶
Home¶

Architecture Page¶

Webserver & Reverse Proxy¶
